Ethernet 接続

Knowledge Centre

概要

On Demandにおける接続(回線)は、2つのポート間でを繋ぐ回線になります。

接続には3つの異なるタイプがあります。

  • データセンターと商用ビルにおけるポート間のイーサネット接続
  • データセンターまたは商用ビルにおける物理ポートとクラウドプロバイダー間のクラウド接続
  • データセンターまたは商用ビルの物理ポートで終端するインターネット接続

こちらのページでは、イーサネット接続について説明します。

トポロジー

On Demand ポートは、透過性のあるEthernet Private Line (イーサネット回線/ポイントツーポイント )、またはVLANベースのEthernet Virtual Private Line (イーサネット仮想回線/ハブ&スポーク)いずれかをサポートしています。On Demandプラットフォームでは、EPLとEVPLは異なるサービスタイプとして扱われないものの、サービス構成は異なります。

Ethernet Private Line (EPL: イーサネット回線)

Ethernet Private Line(ポイントツーポイント)のトポロジーは以下です。

Ethernet p2p

Ethernet Virtual Private Line (EVPL: イーサネット仮想回線)

AエンドのVLANハンドオーバー及びBエンドのポートベースのハンドオーバーに基づくEthernet Virtual Private Line(ハブ&スポーク)は以下です。

Ethernet P2P 2

EVPL (メッシュ)

On Demandでは、VLANベースのAエンドとBエンドの両端におけるEVPLメッシュトポロジーもサポートしています。

Ethernet P2P 3

帯域

接続帯域

On Demand 接続では、10 Mbps~20 Gbpsの帯域幅に対応しています。より高い帯域は、リクエストに応じてご利用いただけます。サポート帯域の詳細は以下の表にてご確認ください。

Port コアポート帯域(On Demand Flexible ModelおよびTraditional Fixed Model)
  • 1Gbps
  • 10Gbps
  • 100Gbps(主要データセンターのみ)
1/10/100Gbps ポート:フルレートのポート帯域(回線接続は物理ポートの帯域サイズまでリクエスト可能)

NNIとして使用される新しいオンデマンドポートについては、リクエストに応じてオーバーブッキングが可能
Connection 全拠点:
10, 20, 50, 100, 200, 300, 400, 500Mbps, 1, 2, 3, 4, 5, 10Gbps

主要データセンターのみ:
20Gbps
2つのOn Demand ポート間のイーサネット回線接続

On Demand での回線接続における帯域は、AエンドBエンドのポート帯域を上限として決まります。これは、固定期間契約とフレックス契約の両方に適用されます。

AエンドとBエンドのポート速度が等しいポイントツーポイント(EPL)サービスの場合の接続帯域は、両ポートの速度を上限としています。以下は、EPL構成でサポートされる帯域です。

Ethernet P2P 4

Ethernet回線:料金、VLAN設定

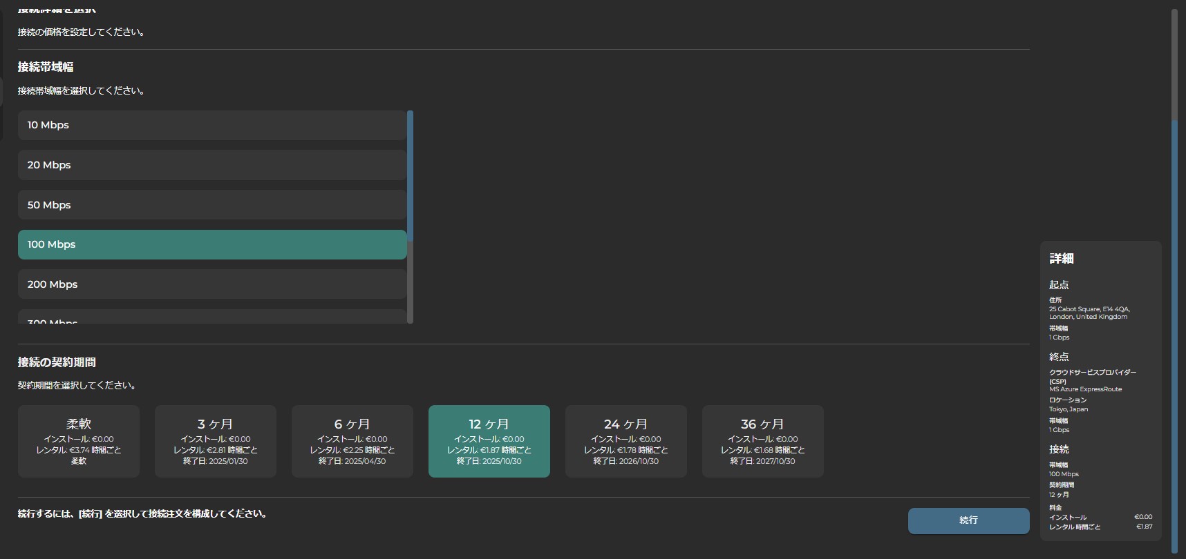
接続料金

On Demand Flex modelにおいて、回線契約は、1時間契約および3/6/12/24/36か月の固定契約期間をベースにしています。On Demand Flex モデルにおける料金は、帯域サイズと利用条件をもとに、1時間あたりのレンタル料で計算されます。

Traditional Fixed modelでは、12/24/36か月の契約期間のいずれかを選択いただきます。詳細については、料金設定のセクションを参照してください。

 

イーサネットの料金価格:

1. ホーム画面より「新しい接続」または接続ページの「+イーサネット」ボタンを選択します。
2. 起点ポートと終点ポート (新規または既存のポート)、および各ポートの帯域幅とコミットメント期間を選択します。(ポート未作成の場合は”新しいアクセスポート”より起点・終点ポートの作成をお願いいたします。)
3. 接続の帯域幅と契約期間を選択します。
4. 画面右下に価格が表示されます

Pricinginging

VLAN設定

接続には3つのVLANモードがあり、接続の両端に適用されます。

オープンポート ポートあたり1回線の作成 ポートベースでは、透過性のあるVLANによってハンドオーバーされます。
VLANの追加 1ポートにおける、複数の回線接続(ColtがVLANタグを追加します) VLANベースでのハンドオーバーとなります。(1接続につき1つのVLAN)VLANはお客様に向けて追加されます。(変換モード)VLANには、S-VLAN (88a8)またはC-VLAN (8100)です。
フィルタ 1ポートにおける複数の回線接続(ColtがVLANタグをフィルタリングします) Coltネットワークへの入力でVLANをフィルタリング(単一のVLAN番号に対して)。

サポートされている組み合わせ一覧

Aエンド オープンポート VLANの追加 VLANの追加 VLANの追加 VLANのフィルタリング
Bエンド オープンポート オープンポート VLANの追加 VLANのフィルタリング VLANのフィルタリング
詳細 標準イーサネット専用回線(EPL)構成 イーサネット仮想専用回線(EVPL)構成 イーサネット仮想専用回線(EVPL)、両端のハブプレゼンテーション(注3) イーサネット回線(EVPL) 上記シナリオ3のように、VLAN IDは維持されます(各エンドで同様)
同等の「従来の」Coltサービス イーサネット回線(EPL) イーサネットハブ&スポーク 該当なし MEF Access EVPL Ethernet Line (EVPL)
データセンターと企業の接続 対応 対応 対応 対応 対応
Microsoft Azure 該当なし 対応* 対応* 対応* 該当なし
ホスト型AWS/Oracle/Google/IBM 該当なし 対応* 対応* 対応* 該当なし
AWS専用 対応 対応* 対応* 対応* 対応

  • クラウドエンドは自動的に「VLANを追加」として設定されます
  • AWSエンドでは8100 CVLANのみが対応しています
  • 各エンドで異なるVLANに対応しています。VLAN PCPは保存されません

クラウドVLAN構成の詳細については、クラウド接続のセクションを参照してください。